致力于数字孪生与智能预测理工智能(深圳)有限公司

理工智能(深圳)有限公司面向制造和教育行业,掌握虚拟现实、机器学习、工业大数据、物联网监控和信息安全等高新技术, 为互联网+企业用户提供计算机软硬件开发、信息系统集成、信息技术咨询和数据处理分析服务。
理工智能是人力、组织、流程、设备、产品和知识六大生命周期管理解决方案提供商,是智慧泛在网络时代的开拓者。
—— " 祖国终将选择那些忠诚于祖国的人,祖国终将记住那些奉献于祖国的人。"

IPAMT

数字孪生

数字孪生是指以数字化方式在虚拟空间平行呈现物理对象,即以数字化方式为物理对象创建虚拟模型,模拟其在现实环境中的行为特征。 数字纽带技术作为数字孪生模型的使能技术,用于实现数字孪生模型全生命周期各阶段模型和关键数据的双向交互,是实现单一产品数据源和产品全生命周期各阶段高效协同的基础。


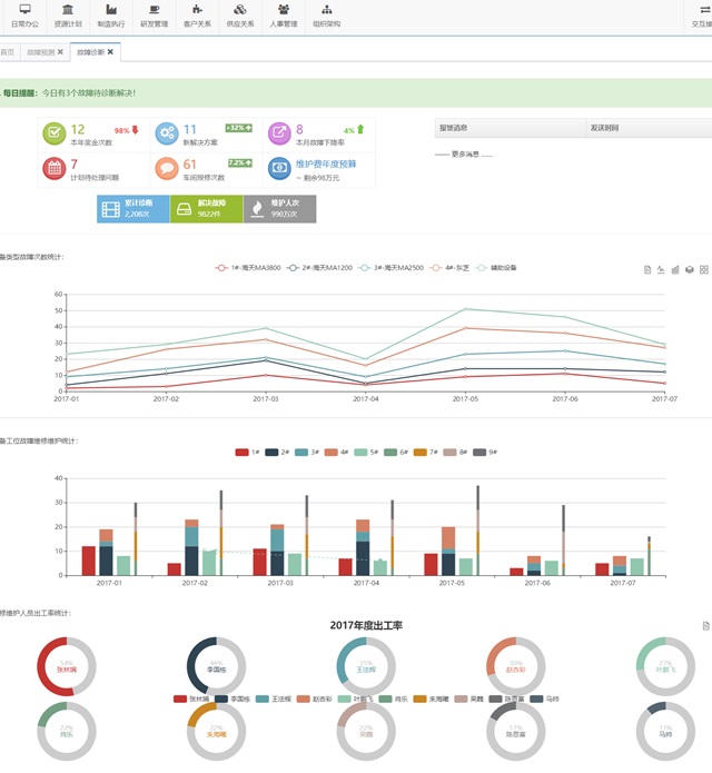
数字孪生可用于监测、诊断和预测,借助数据挖掘建立模型,通过物理资产使用中不断产生的和归档的历史信息, 在不同地理分布的机器群之间进行比较,以帮助改善预后的结果。 基于物联网、工业互联网、移动互联等新一代信息与通信技术,实时采集和处理制造过程数据 (资产、业务、设备、能耗等数据),并将这些过程数据与生产线数字孪生模型进行关联映射和匹配, 能够在线实现对产品制造过程的精细化管控(包括设备状态、产品形态、工单进度和生产质量等); 同时结合智能云平台以及动态贝叶斯、神经网络等数据挖掘和机器学习算法,实现对各级制造单元的动态优化。

有智者 · 事竟成

  • 2019
  • IETIG
  • 宣传动画

技术服务

助力中国智造 2081

智能制造

规范管理-信息化-自动化-智能化
人力、组织、业务、设备、产品、知识
巡检监控机器人、室内外定位装置

数据服务

采集:多态企业网络的实时数据集成
存储:高可用、高安全、高性能
算法:建模完备、精准评估、策略优化

物联网平台

IoT嵌入式开发:组合式智能硬件定制
IoT云平台架设:支持海量设备并发
IoT通信加密:提供高级工业信息安全

互联网+

知识经济、科学引导、人人互联、SEO
HybridAPP、WebApp移动应用开发
微信公众号、微信小程序开发

空间项目对接

国际空间站:科研实验、个人夙愿
载物飞行与回收:科普教学、宗教活动
一站式飞天服务:卫星设计、发射测控

产学研用联合

双一流高校:校外毕业设计管理
智造企业:提供优秀应届毕业生
理工人才:提供岗前技能强化

典型案例

智能制造示范项目

MES-DT

生产线监控与运营管理

橡塑行业

注塑车间数字孪生

DT-VR

钢铁工厂数字孪生仿真

冶金行业

钢铁制造数字孪生

MES-DT

火锅底料加工过程监控

食品全产业链

食品加工数字孪生

WMS-VR

车间物流监控管理

机械行业

机加物流数字孪生

平台用户

1,461

工业数据(GB)

44,196

工业VR模型

996,681

智能中间件

6,118

合作伙伴

浩瀚星辰 · 智者如斯